Sebutkan salah satu kanal informasi yang sering digunakan oleh pebisnis untuk mempromosikan produk atau jasa yang ditawarkan? Beberapa dari Anda mungkin akan menjawab pertanyaan ini dengan media sosial, video promosi, atau bahkan iklan digital melalui Meta Ads atau Google Ads.
Tidak ada yang salah dengan jawaban di atas, hanya saja perlu diketahui bahwa terdapat satu kanal informasi lain yang sering digunakan oleh pebisnis. Kanal informasi ini tidak hanya mampu meningkatkan kredibilitas dan kepercayaan bisnis, tetapi juga mampu membantu pebisnis menjalankan berbagai strategi digital marketing.
Kanal informasi yang dimaksud adalah website. Ya, hampir seluruh jenis bisnis, terutama yang berada pada model Business to Business pasti memiliki website profesionalnya tersendiri. Pertanyaannya sekarang, berapa banyak dari pebisnis tersebut yang benar-benar mengoptimalkan websitenya?
Kita tentu sering melihat bisnis yang memiliki website tetapi websitenya seperti mati. Jarang mendapatkan update konten dan bahkan tampilannya kurang menarik. Website statis seperti ini jelas hanya akan membebani biaya operasional bisnis saja.
Anda sebagai pebisnis cerdas tentu harus mencari cara terbaik untuk bisa menjadikan websitenya optimal mendukung bisnis terus berkembang. Salah satu cara terbaik yang bisa Anda lakukan adalah dengan menerapkan konsep SEO.
SEO adalah kependekan dari Search Engine Optimization. Sebuah ilmu optimasi website agar dapat tampil di urutan teratas halaman pertama search engine, melalui kata kunci tertentu yang ditargetkan. Ilmu optimasi website ini menuntut Anda untuk memahami empat metode utama.
Empat metode utama tersebut adalah On-Page SEO, Off-Page SEO, Local SEO, dan Technical SEO. Keempat metode ini harus dapat Anda jalankan secara bersamaan, berkala, berkualitas, dan pastinya sesuai dengan algoritma search engine terpopuler di dunia, Google.
Tentu saja ini bukanlah perkara yang mudah untuk dijalankan. Ini jelas jadi tantangan berat tersendiri untuk pebisnis yang ingin menerapkan SEO dalam website bisnisnya. Tidak berhenti sampai di situ saja, tantangan SEO di era AI (Artificial Intelligence) semakin kompleks.
Fokus utama SEO mulai sedikit beralih ke pemenuhan search intent atau pain point pengguna. Konten website yang Anda kreasikan harus benar-benar dapat memaksimalkan elemen E-E-A-T Google, algoritma ranking terbaru Google. Ini jelas bukan tantangan yang mudah untuk dijalankan bukan?
Tantangan SEO tradisional saja sudah cukup untuk membuat banyak pebisnis menyerah akan SEO. Meskipun demikian, berbagai manfaat SEO seperti:
- Mampu meningkatkan visibilitas dan ranking website.
- Membantu website mendapatkan banyak organic traffic.
- Meningkatkan brand awareness bisnis.
- Memberikan bisnis investasi jangka panjang yang sehat.
- Membangun Return on Investment yang lebih tinggi.
- Dan lain-lain.
Tentu amat sayang untuk dilewatkan begitu saja. Lantas, apa yang harus Anda lakukan? Anda bisa memesan Jasa Optimasi Website dari Agency Digital Terbaik, Creativism. Dalam artikel ini, saya akan memberikan empat alasan kuat mengapa Creativism dapat menjadi pilihan terbaik untuk Anda.
Empat alasan kuat tersebut dimulai dari:
1. Metode SEO yang Digunakan Up-To-Date dan Sesuai Aturan Google
Alasan pertama mengapa Creativism adalah rekomendasi terbaik untuk Anda adalah karena metode SEO yang tim ini gunakan, up-to-date sesuai dengan algoritma ranking terbaru Google yakni E-E-A-T (Experience, Expertise, Authoritativeness, and Trustworthiness)
Tim sangat memahami dengan baik algoritma ranking ini. Pengetahuan mereka akan SEO sering dibagikan melalui channel blog website Creativism dan buletin Linkedin, viSEOner. Tim Creativism juga menjamin bahwa teknik SEO yang digunakan berada dalam koridor White-Hat SEO.
Oleh sebab itulah di dalam setiap proses pembuatan konten SEO website klien, mereka menekankan pendekatan manusia, tidak 100% AI. Hal ini wajar mengingat konten SEO website yang didapatkan dari 100% generate AI, tidak akan mampu memenuhi elemen Experience ranking Google.
2. Dijalankan oleh Tim Ahli, Profesional, dan Berpengalaman
Alasan yang kedua adalah karena yang menjalankan website Anda nantinya adalah mereka yang ahli, profesional, dan berpengalaman. Ketika Anda memesan Jasa Optimasi Website Creativism, maka itu artinya Anda akan mendapatkan pelayanan dari dua SEO Specialist ahli.
Satu SEO Specialist akan menerapkan metode On-Page SEO dan Off-Page SEO untuk website Anda, dan satu SEO Specialist lainnya akan menerapkan metode Local SEO dan Technical SEO untuk website Anda.
Agar lebih mudah dipahami, akan ada seseorang yang memastikan website Anda mendapatkan pembuatan konten berkualitas secara berkala dan memastikan website Anda selalu mendapatkan backlink berkualitas serta relevan.
Selain itu, akan ada seseorang yang memastikan website Anda optimal di pencarian lokal, memastikan performa Google My Business Anda stabil, dan memastikan website Anda selalu aman dan nyaman dikunjungi oleh audiens.
Meskipun di alasan pertama saya mengatakan bahwa Creativism tidak menggunakan AI untuk proses pembuatan konten, bukan berarti ini 100% tidak menggunakan AI. Creativism menggunakan AI untuk proses audit SEO dan riset konten. Inilah yang menjadikan tim Creativism selalu dapat bekerja cepat dan tepat.
3. Hasil Kinerja Creativism yang Sudah Terbukti
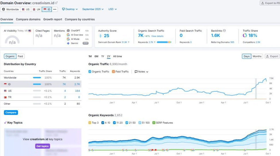
Alasan berikutnya adalah kinerja Creativism yang sudah terbukti. Perlu diingat bahwa salah satu tanda Agency Digital yang menawarkan Jasa Optimasi Website dapat dipercaya, adalah website mereka sendiri yang sudah perform.
Anda dapat melihatnya dengan jelas melalui gambar di bawah ini:

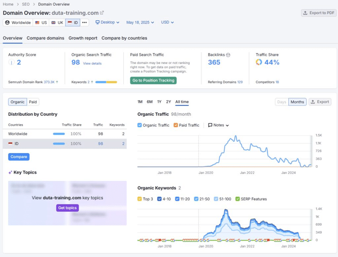
Bagaimana kinerja Creativism untuk website klien? Anda bisa melihat contoh nyatanya melalui klien mereka yang bernama Duta Training.


4. Harga Jasa yang Sangat Bersahabat
Alasan terakhir mengapa Anda dapat menjadikan Creativism sebagai andalan adalah karena harga Jasa yang mereka tawarkan sangatlah bersahabat. Tidak lebih dari 3 juta per bulan (paket Silver), Anda sudah bisa mendapatkan berbagai pelayanan SEO lengkap.
Untuk informasi lebih lanjut mengenai harga, paket jasa dan detailnya, bisa Anda dapatkan melalui konsultasi langsung di WhatsApp Creativism: 62812-2222-7920.
Semoga informasi ini bermanfaat!
